画面構成
このページでは、OBPM Neo ダッシュボードの画面構成について説明します。画面の各部名称と役割を理解することで、ダッシュボードをより効果的に活用できます。
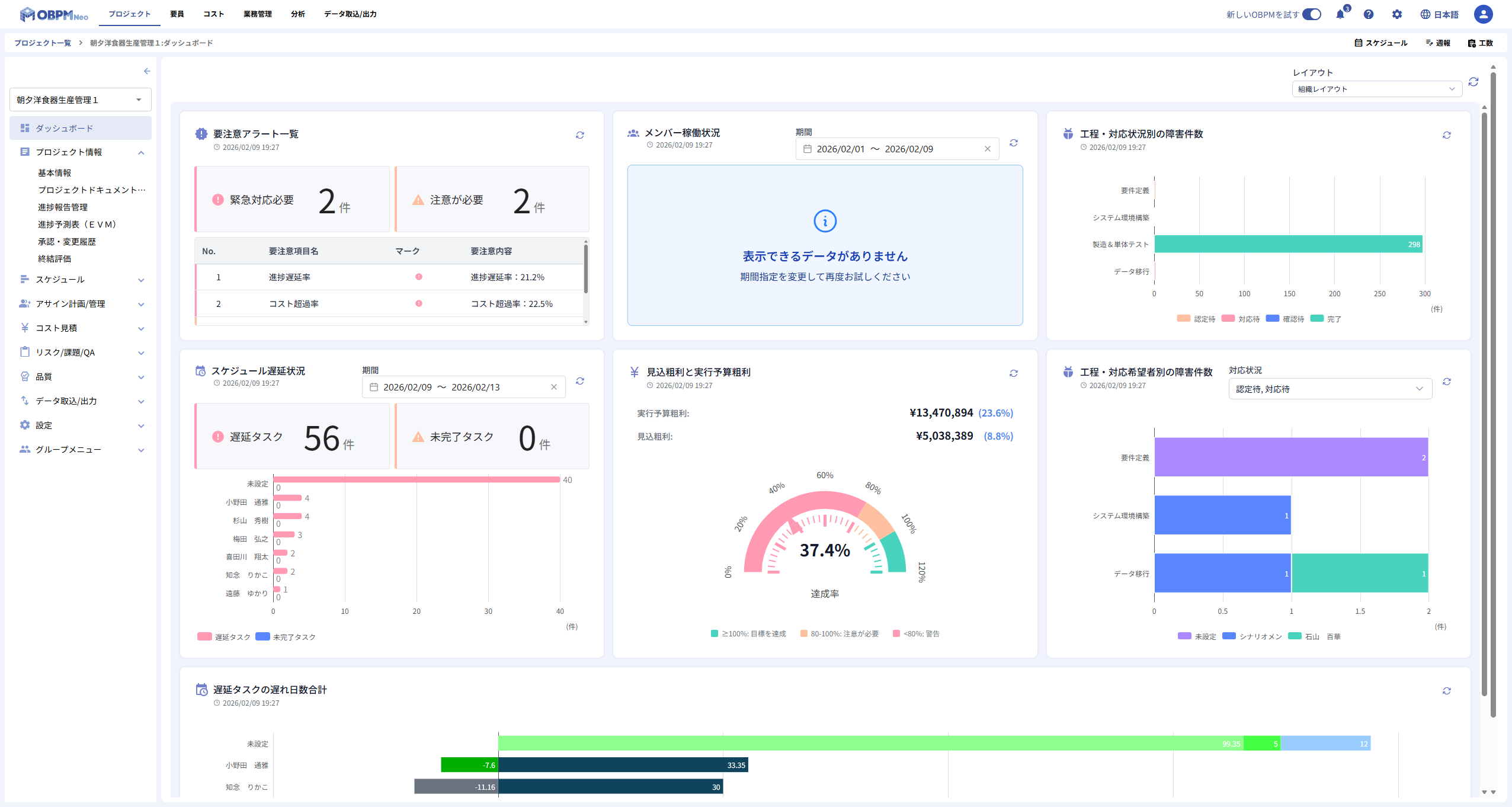
画面全体図
ダッシュボード画面は、大きく分けて「ヘッダー」と「メインエリア」で構成されています。

| 番号 | 名称 | 説明 |
|---|---|---|
| 1 | ヘッダー | レイアウトの選択リストと再読み込みボタンが配置されています |
| 2 | メインエリア | チャートが配置されるグリッドエリアです |
ヘッダー
ヘッダーには、ダッシュボードのレイアウトを選択するリストと再読み込みボタンが配置されています。

レイアウト選択
画面右上には、ダッシュボードのレイアウトを選択するリストがあります。組織で定義されたレイアウトを選択して、ダッシュボードの表示内容を切り替えることができます。
再読み込みボタン
画面右側には、ダッシュボードの再読み込みボタンがあります。クリックすると、すべてのチャートのデータを一括で再読み込みします。詳細については、ダッシュボードの操作を参照してください。
メインエリア
メインエリアは、チャートが配置されるグリッド形式のエリアです。

チャートグリッド
チャートは、グリッド上に配置されています。グリッドは複数の列と行で構成されており、各チャートが整列して表示されます。
チャートカード
各チャートは「チャートカード」と呼ばれる枠で囲まれています。

チャートタイトル
チャートカードの上部には、チャートの名称が表示されます。チャートの内容を識別するために使用します。
集計日時
チャートタイトルの下に、データの集計日時が表示されます。集計日時は、チャートのデータ取得が完了した時刻をYYYY/MM/DD HH:mm形式で表示します。
再読み込みボタン
チャートカードのヘッダー右側に、再読み込みボタンがあります。クリックすると、そのチャートのデータのみを個別に再読み込みします。
チャート本体
チャートカードの中央には、データを可視化したチャートが表示されます。チャートの種類によって、棒チャート、ゲージ、リストなど、さまざまな形式で表示されます。
期間・種別の選択
チャートによっては、表示するデータの期間や種別を選択するボックスがあります。これらの選択ボックスを使用して、チャートに表示するデータを絞り込むことができます。各チャートで選択できる項目の詳細については、各チャートのページを参照してください。
画面への遷移
ダッシュボード画面には、OBPM Neoの各プロジェクトメニューから遷移します。プロジェクトメニューからダッシュボードを選択すると、そのプロジェクトのダッシュボードが表示されます。
アクセス手順
- OBPM Neoにログインします。
- プロジェクト一覧またはアサインプロジェクト一覧から、任意のプロジェクトにアクセスします。
- 画面左側のプロジェクトメニューを開きます。
- メニューから「ダッシュボード」を選択します。
- ダッシュボード画面が表示されます。
ダッシュボードはプロジェクトメニューから遷移するため、表示されるデータは最初からそのプロジェクトに限定されています。プロジェクトを切り替える場合は、一度プロジェクト一覧に戻り、別のプロジェクトを選択してください。
関連ページ
- ダッシュボードとは - ダッシュボードの概要と利用価値
- クイックスタート - 初めてのメンバー向けの導入ガイド
- ダッシュボードの操作 - ダッシュボードの操作方法
- ダッシュボード概要 - ダッシュボードの機能概要